Skip to content
AppMap logo

AppMap

App
Runtime Code Review
191 installs

Verified

GitHub has verified the publisher's identity, ownership of their domain, and compliance with other requirements.

Pricing

Teams plan available.

Select a tab navigation

Runtime Code Review

Get reports on failed tests, API changes, security flaws, performance problems, and code anti-patterns in every pull request.

AppMap is a versatile open-source runtime code analysis tool compatible with Ruby, Java, Python, and Node.js. It records code execution traces, gathering data about how your code works and behaves. These traces can then be displayed as interactive diagrams, and analyzed to find coding flaws and problems.

Test Failure Analysis

AppMap identifies the root causes of test failures, highlighting the lines of code most likely to be responsible. Each test failure can be viewed as a sequence diagram “diff.”

Identification of Important API Changes

AppMap reveals changes in HTTP / RESTful API behaviors, and presents these as differences in auto-generated OpenAPI specifications. Breaking changes are highlighted.

Security Flaw Detection

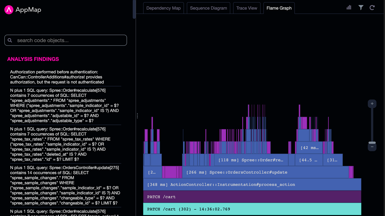
AppMap detects vulnerabilities like missing and improper authorization, secrets in logs, and unsafe system calls.

Performance Problem Detection

AppMap identifies anti-patterns like N+1 queries. Slow operations can be visualized within interactive flame graphs, without the need to change application code to add spans.

SQL Details

AppMap traces exactly how your code uses the database, and where each query is coming from in your code.

Get reports on behavior changes, failed tests, API differences, performance and security flaws in every pull request.

Supported languages

 (5)
JavaScript, Ruby, Python, Java, and TypeScript

Plans and pricing

Improve team code review process, gain insights into runtime performance and security
$15 / user / month
  • Pull Request Integration
  • OpenAPI Generation
  • Analysis Reports
  • Dedicated Support Channel
$15 / user / month

Next: Confirm your installation location and payment information

AppMap is provided by a third-party and is governed by separate privacy policy and support contact.

About

Runtime Code Review
191 installs

Verified

GitHub has verified the publisher's identity, ownership of their domain, and compliance with other requirements.

Pricing

Teams plan available.

Supported languages

 (5)
JavaScript, Ruby, Python, Java, and TypeScript