Close
Logo per la raccolta Strategia.

Promuovi la strategia e la pianificazione per la tua azienda

Allinea la pianificazione e la consegna del lavoro alla strategia dell'intera azienda.

Illustrazione collaborazione

Esplora Strategy Collection

Jira Align è un'app di Strategy Collection di Atlassian per i leader aziendali.

Illustrazione della raccolta Strategia

Trasforma la tua strategia dalla pianificazione al pagamento

Schermata dashboard
Occhiello
Occhiello

Rendi tutto il lavoro visibile in tempo reale

Individua e risolvi i bloccanti più velocemente con visibilità su tutto il lavoro dei team della tua azienda.

Icona del gruppo
Icona del gruppo

Allinea ogni team alla strategia

Aggiorna tutti affinché siano allineati, in modo da poter risolvere problemi legati a dipendenze, ambito e tabelle di marcia tra team e portafogli.

icona di un grafico
icona di un grafico

Mantieni tutti sulla rotta giusta

Associa gli investimenti alla creazione di valore per il cliente in modo da poter prendere decisioni ponderate nei momenti decisivi.

Immagine videochiamata

Guarda la demo

Scopri i vantaggi, le funzionalità principali e i casi di utilizzo di Jira Align.

Immagine schedario

Esplora i servizi Jira Align

Abbiamo contribuito a trasformare alcune delle più grandi organizzazioni al mondo. Tu puoi fare lo stesso. Prendi decisioni migliori con il nostro team al tuo fianco.

Strumenti per la strategia e la pianificazione

Come prosperano le aziende con Jira Align

Osserva lo stato dei lavori in corso

I gestori del portafoglio mostrano a investitori, analisti e dipendenti l'importanza di finanziare le iniziative strategiche

Screenshot gestione dei progetti

Confronta investimenti e spesa

I dirigenti comprendono il difficile equilibrio tra la loro strategia e l'esecuzione a livello di team

Screenshot dirigenti

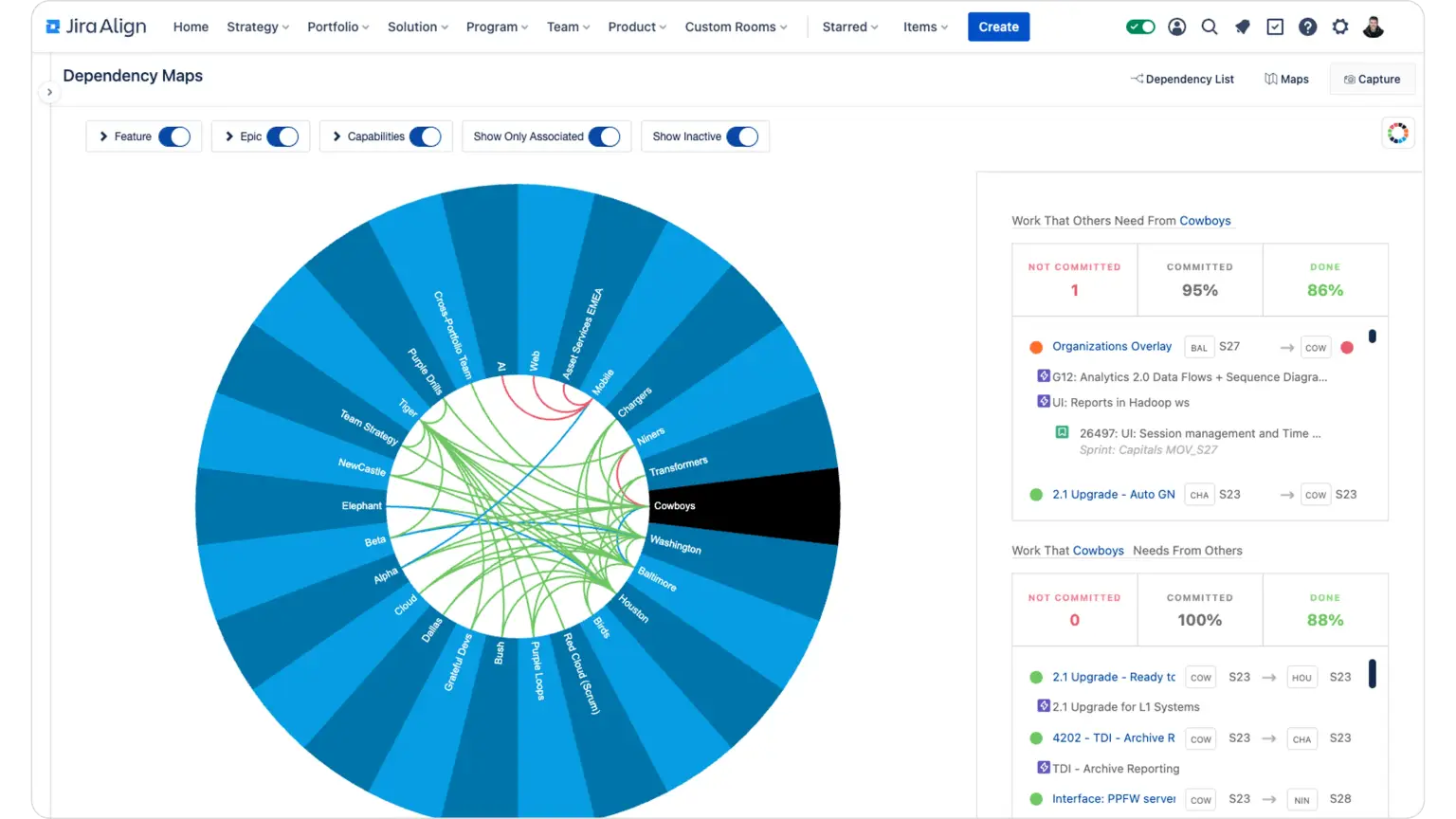
Controlla le dipendenze delle consegne

I team di distribuzione gestiscono le dipendenze e i rischi con maggiore velocità e facilità

Screenshot consegne

Program manager

Diventa professionista dell'esecuzione, risolvi i bloccanti interfunzionali e promuovi in modo proattivo la consegna puntuale dei lavori

Visualizzazioni responsabili dei programmi

Leader di prodotto

Gestisci il flusso di idee su larga scala, assegna priorità al backlog delle funzioni e monitora l'avanzamento in tempo reale

Visualizzazioni leader di prodotto

Team di trasformazione

Migliora i tempi di consegna e la salute finanziaria trimestre dopo trimestre con una soluzione che promuove i cicli Build-Measure-Learn ("Crea-Misura-Impara")

Schermata dello strumento Jira Align

Promuovi il cambiamento a cui aspiri, a prescindere dalla scalabilità dell'azienda

Collega la strategia all'esecuzione a un framework di settore, un modello interno o un ibrido di Agile e il modello a cascata.

Icona del segno di spunta

Personalizzato e ibrido

Icona del segno di spunta

Scaled Agile Framework (SAFe)

Icona del segno di spunta

Scrum@Scale

Icona del segno di spunta

Spotify

Icona del segno di spunta

Disciplined Agile

Icona del segno di spunta

LeSS

Mike Cannon-Brookes presenta un webinar.
Guarda l'intervento di apertura:

Dietro le quinte della strategie e del lavoro di squadra

Report Forrester Wave sulla gestione del flusso di valore.
Leggi il report:

Atlassian è stato nominato leader nella gestione dei flussi di valore

La migliore soluzione per la strategia e la pianificazione aziendale

Risolvi i problemi emergenti dei team aziendali, di sviluppo e operativi

Elemento decorativo

Potenzia gli strumenti dei team senza interruzioni

Mentre i team continuano a lavorare in Jira e Azure DevOps, le integrazioni perfette ti consentono di usare Jira Align per coordinare e pianificare a livello di programma, portafoglio e azienda.

Report sullo stato dei team

Come gli importanti dirigenti stabiliscono strategie vincenti

Scopri i tre passaggi chiave che, come dimostrato dalla nostra ricerca proprietaria, qualsiasi leader può intraprendere per sviluppare e guidare con maggiore sicurezza un'azienda innovativa.

SCELTO DAI CLIENTI IN TUTTO IL MONDO

Logo di BofA
Logo di AT&T
Logo di Visa
Logo di NVIDIA
Logo di Pfizer
Illustrazione

È tutto pronto per accelerare la pianificazione e la realizzazione della strategia?

Supera lo status quo con Jira Align e la raccolta Strategia.